An introduction to the main menu in EnrolHQ and what the different modules are.
Recent Profiles
The last 5 most recent student profiles you have viewed will be listed here for your convenience.
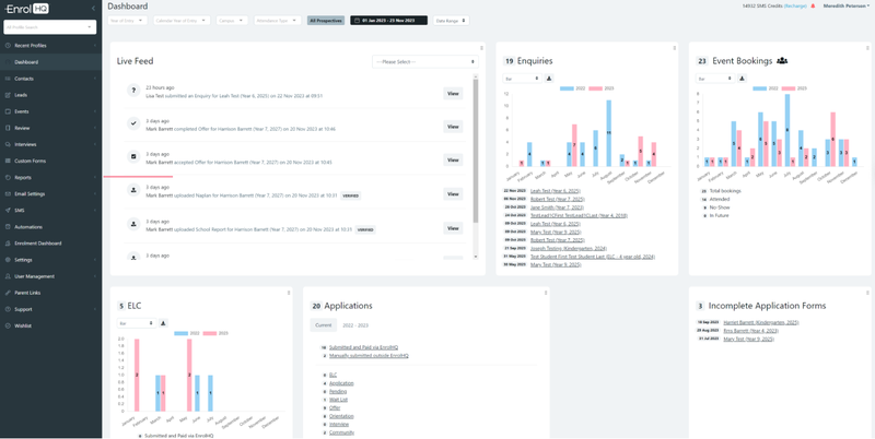
EnrolHQ Dashboard

When you sign in for the first time this is the default screen. This dashboard will show you an overview of all the recent enquiries, event bookings, applications and offers. Additionally, it presents some stats on where your students are coming from. The format can be moved using the drag-and-drop method to suit each user’s requirements. It is recommended that all users have two (2) monitors when working on EnrolHQ.
It is important to note that the Live Feed shows all recent activity and can be selected according to type.
Contacts
All information about student enquiries and applications is displayed under contacts within the enrolment journey stage they are currently based.
Depending on your Schools’ Enrolment Journey Stages you are able to view as a list and use the filters to drill down. Note that a list you might use regularly can be saved as a bookmark. (there are some standard ones saved there).
Read this article about Managing Contacts
Leads
To utilise your reception staff and to reduce interruptions for the Enrolments Team you can provide a Lead form to administration/reception staff to record enquiries for Enrolments to follow up.
Read this article about Lead Forms
Events
Events can be used for Marketing Community or Enrolment stages such as Orientation, Open Day or School Tours.
Read this to see how to create an event
Review
Review displays ranking if it has been part of a school setup. Note: this will only be displayed if the review stoplights process has been completed for each relevant application. Application Review

This is a quick overview of the records that have completed an enrolment application and shows what has been completed, what documents are submitted or outstanding and allows you to do a bulk review of applications for multiple records at the time.
Every yes in Medical Conditions or Learning Abilities / Extension Support section will come up with a colour flag.

Read this article to see how to complete review Staff Review
or Read this article to see how to complete Principal’s Review
Interviews
You must add the Interviewers first. Next, set up availabilities (these are the times that the interviewer is available) once you have created one that you are happy with the system allows them to be duplicated and the various criteria changed.
Read this article to see how to setup Interviews
Custom Forms
These are used to replicate previously manual forms that are required at different stages of the Enrolment Journey, for example, photo and video permission form, Medical Details, Asthma Plan, Boarding Form or any other that you currently have in place. They are generally used in conjunction with automations.
The Green STUBS are used to customise forms such as
Read this article to see how to create Custom Forms
Reports

Transactions – finance – can be exported as per your configuration choice
Intelligence – monthly comparison by year – selection and export available
Conversion – can be selected by all the criteria as well as event (no export)
Student Status Conversion – select by the top – cumulative or not (no export)
Student Profile Snapshot - select by the top – cumulative or not
Student Profile Conversion - select by the top – cumulative or not
Event Conversion - select by the top – cumulative or not
Student Geo Data - select by the top – cumulative or not
Top Schools - select by the top – cumulative or not
Documents - select by the top – many actions are available for selection and updates
Siblings - select by the top – many actions are available for selection and updates
Predictor – needs to be configured as required (generates a XLS/CSV)
Notes – lists comments against students (useful tool for follow up)
Enquiries - lists all Enquiries and show which have been marked as followed up
Tasks – shows tasks that need to be completed and to whom they are allocated
Register Interest Duplicates – this should be used to merge duplicate family enquiries
Custom Form Submits – need to spend a bit more time understanding this
Email Tracking – should be reviewed regularly to chase invalid emails
Contact Details log - shows changes made from the parent dashboard
Read this article about Reports
Email Settings
Templates – these are the automated email templates that are used as part of the Enrolment Journey.
Most are not changed by EnrolHQ users after the initial standard setup has been approved – when conditions change or new terms and conditions are needed some of these templates may need to be updated.
Any email template can be directed to an alternative email address.
Read this article to see how to create Email Templates
Custom templates are created for information requests or updates required to be sent by the department. They can include but are not limited to reminders, updated information in the enrolment journey and requests for additional information. These email’s cannot be unsubscribed.
Marketing emails can be unsubscribed as is a legal requirement. Note that emails from Marketing are usually invitation style emails.
To create templates more effectively you can use Tags, here is a link to the Common Tags
SMS
This is an option for schools who wish to communicate with parents via SMS.
Automations
This is a tool to send automatic follow-up emails or reminders to parents at various times, they can be configured as required and used for such things as sending an eBirthday card for future students, reminders for an upcoming event or follow-up after an incomplete application.
Custom Form submissions can be directed to a specific recipient using automations. These must be linked to an email template with the recipient’s email address.
Read this article about using Automations
Parent Dashboard
The setup for the Enrolment Dashboard can be customised under the main menu > Parent Dashboard

There are 3 different formats, Video’s Downloads and Announcements.
Read this article about setting up EnrolHQ Enrolment Dashboard Set Up and Review
Settings
All information that needs to be configured for your school is done within settings. Generally, this would only be reviewed on an annual basis. If fees and conditions have changed they have to be updated here.
Read this article about setting up EnrolHQ Initial setup in Settings
User Management
All authorised users for the system are maintained here this includes email addresses and mobile phone numbers.
SSO authorisation and 2FA authentication setup as well as resetting users that have become inactive.
Read this article about How to add users in EnrolHQ
API Docs
This is documentation required for your IT department for systems integration.
Parent Links
These are used for your website and can be added as links within your email templates.
Read this article about setting up EnrolHQ Links for your Website
Support
All customers are requested to create a login for support tickets for assistance.
However we encourage you to use the Training videos and Knowledgebase to familiarise yourself with the various different parts of the EnrolHQ experience.
go to support.enrolhq.com.au to setup your access
Wishlist
This is a link to our website where customers can request a feature that is currently not available in EnrolHQ.